Beta3 of Chronograf
By
Nathan Haugo
updated December 14, 2025
Product
Company
Navigate to:
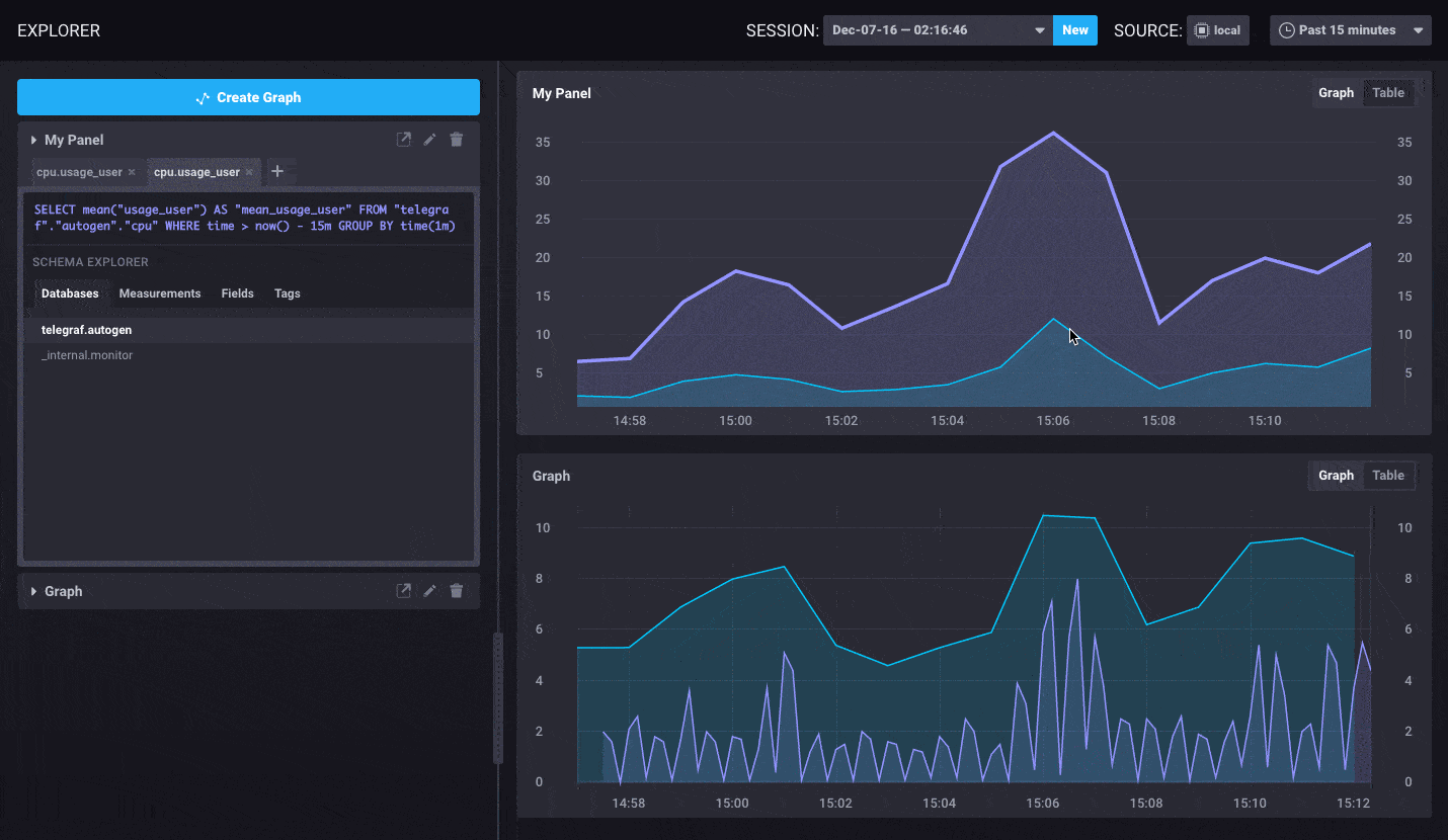
As promised, we released an update to the Chronograf beta that includes bug fixes and some updates to the remaining features. In particular, we have added the ability to create your own queries outside of the query builder. This is useful if you want to build queries in time intervals outside of the standard set or if you prefer to type in your queries manually.
There were also a few improvements to the UI that were added. In particular,
- Ability to distinguish queries in Data Explorer
- Measurement name and field key were added to the query tab in the Data Explorer
- Color coded the Kapacitor alert levels

Quickly know which queries are tied to which series
This release also includes a couple of bug fixes:
- Ability to select text in a text box
- Added version information in the nightly builds
- Added the ability to restore defaults in the Kapacitor setup
You can read the details of all the changes in the latest change log and in the readme.
We will continue to be moving quickly so we hope you’ll contribute through feedback or code. We hope you enjoy exploring this update to the Chronograf Beta!
What's next
- Chronograf Getting Started
- Downloads for the TICK-stack are live on our "downloads" page
- Chronograf Video
- Chronograf Alpha Release Blog
- Deploy on the Cloud: Get started with a FREE trial of InfluxDB Cloud featuring fully-managed clusters, Kapacitor and Grafana.
- Deploy on Your Servers: Want to run InfluxDB clusters on your servers? Try a FREE 14-day trial of InfluxDB Enterprise featuring an intuitive UI for deploying, monitoring and rebalancing clusters, plus managing backups and restores.