Chronograf Beta Update: Dashboards, and Databases, and Graph Types - Oh My!
By
Regan Kuchan
updated December 14, 2025
Product
Navigate to:
Chronograf continues on its bi-weekly beta release schedule. In this post we cover some of the most exciting developments in the 1.2.0-beta7 release.
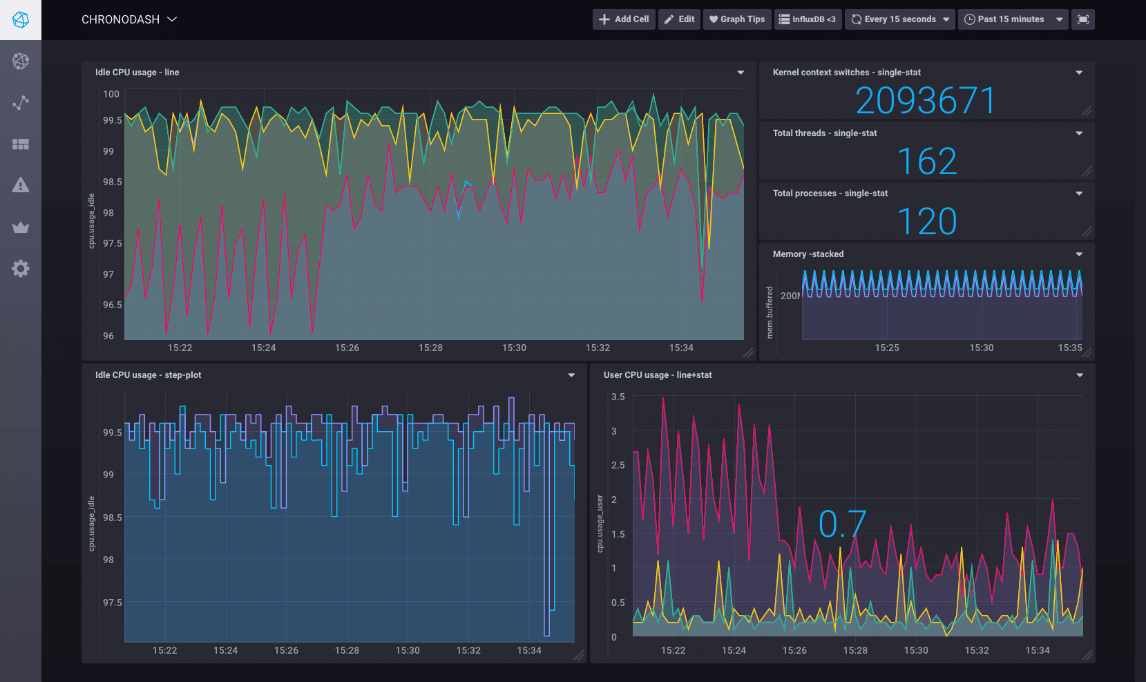
Create customized dashboards
Create beautiful, customized dashboards with Chronograf’s latest addition: the DASHBOARDS page. Version 1.2.0-beta7 combines the sleekness of Chronograf’s pre-created dashboards with the practicality of the data explorer to create a fully functional environment for creating, editing, and viewing customized dashboards.

Cell creation
Chronograf offers several helpful features for creating and editing the individual cells for a dashboard:
- Use the Query Builder to easily explore your data and create the perfect query for your cell
- Use the InfluxQL Query Editor to enter InfluxQL queries by hand
- Customize the cell's graph type; currently, Chronograf supports line graphs, stacked graphs, step plots, single statistic graphs, and a combination of line and single statistic graphs
Dashboard viewing
When viewing dashboards, explore the items at the top of the page to:
- Switch between dashboards
- Configure the dashboard's auto-refresh interval
- Configure the dashboard's time range
- View the dashboard in full-screen mode
Further customize your dashboards by moving cells around the dashboard, resizing cells by clicking on their bottom right corner, and zooming in on cells for more insight into your data.
Manage databases and retention policies
The ADMIN page, introduced back in version 1.2.0~beta5, has a new tab in version 1.2.0-beta7. The DB Management tab manages the databases and retention policies on your InfluxDB instance.
The GIF below shows the process of creating a new database, creating a retention policy, and deleting that database:

What's next
Find more detail about the changes in the latest version in Chronograf’s CHANGELOG and in the README on GitHub. We’d love to hear what you think so please feel free to contribute through feedback or code! We do offer T-shirts to code contributors if you require an enticement ????????.
- Chronograf Getting Started
- Downloads for the TICK stack are live on our "downloads" page
- Chronograf Video
- Chronograf Alpha Release Blog
- Deploy on the cloud: Get started with a FREE trial of InfluxDB Cloud featuring fully managed clusters, Kapacitor and Grafana.
- Deploy on your servers: Want to run InfluxDB clusters on your servers? Try a FREE 14-day trial of InfluxDB Enterprise featuring an intuitive UI for deploying, monitoring and rebalancing clusters, plus managing backups and restores.