Millisecond Level Precision Graphs with Chronograf v1.3.10.0
By
Nathan Haugo
updated December 14, 2025
Product
Developer
Navigate to:
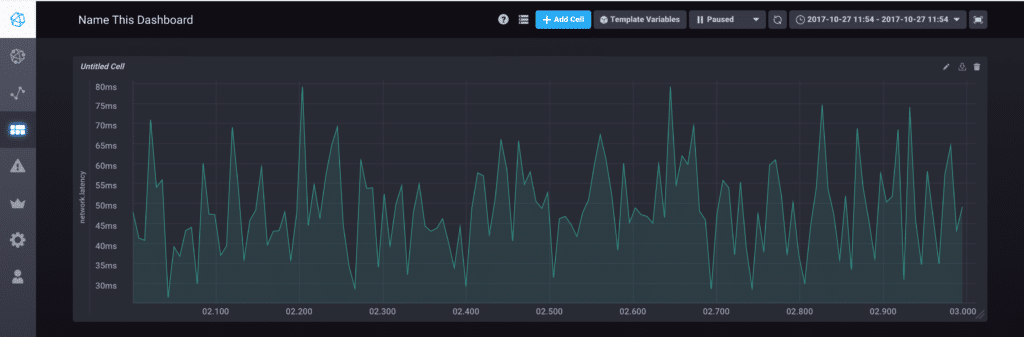
Today marks the latest release of Chronograf, the UI for the TICK Stack. Version 1.3.10.0 now supports millisecond-level precision when displaying and drilling down into query results through dashboards. Chronograf automatically adjusts the query’s ‘group by’ interval to sub-second values, and adjustments to our graphing libraries allow for finer-grained zoom than was available in previous versions. In a future release, we plan to add micro-second support for even greater precision.

Other highlights for this release include:
- Downloading query results as a CSV file in a dashboard. Previously, this was only available in the data explorer.
- Each dashboard cell can now have an independent time range.
- Manual refresh button to trigger a dashboard refresh. Previously, the user would have to lower the dashboard's refresh interval and wait.
Chronograf 1.3.10.0 also contains a number of UI enhancements and bug fixes, and a full list of the changes can be found in the release notes.
The binaries can be found on our downloads page.
Coming Soon...
The team is continuing progress on Chronograf 1.4.0.0, which represents the first version to contain user-level permissions and organizations. In the meantime, we intend to add a Kapacitor log viewer to accompany the TICKscript editor, so users can easily view the output of Kapacitor to aid in creating and debugging of TICKscripts.
We’d love to hear your feedback! Engage with the community here.