Air Quality Monitoring Made Easy with the InfluxDB Air Quality Monitoring Template
By
Chris Churilo
updated December 14, 2025
Product
Use Cases
Developer
Navigate to:
Air quality monitoring is important as poor air quality is responsible for an estimated 60,000 premature deaths in the United States each year, and annual costs from air pollution-related illness are estimated at $150 billion.
Air quality monitoring can help track and guide action to reduce air pollution, which can cause short-term and long-term health effects for children, older adults, and people with heart disease, asthma, and other respiratory conditions.
Because different areas have different levels of air quality at different times, it is important to monitor air quality to identify trouble spots and ensure that the right steps are taken to improve it.
A network of citizen scientists monitoring air quality throughout a region could help reveal how pollution travels through the region and could help identify pollution “hot spots.” This is especially true since air quality differs across regions, where weather conditions play a part in air quality, and also differs across indoor environments.
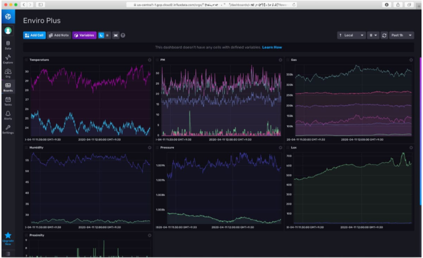
Enviro + Air Quality for environmental monitoring
The Enviro + Air Quality for Raspberry Pi is a handy environmental monitoring device that allows fine-grained, detailed datasets that reveal shifts in air quality across time. As the device is outfitted with an array of sensors as well as a full-colour LCD display, you can use it to monitor and read data easily and conveniently.
Enviro + Air Quality is an add-on available to attach to a Raspberry Pi computer to create a device that measures air quality, temperature, air pressure, humidity, light, and noise. With an additional particulate matter sensor, the Pi-based air-monitoring device can be placed just outside a house and lets you contribute your data to citizen science efforts to monitor air quality via projects like Luftdaten.
Developed by Pimoroni in association with the University of Sheffield, Enviro + Air Quality provides an incredible amount of data to work from for your own needs, while allowing you to contribute that same data to make your community a better place.
Without the additional sensor, Enviro + Air Quality can be used to monitor indoor air characteristics and can be added to smart home control and automation projects.
Do more with air quality monitoring data
The InfluxDB Air Quality Monitoring Template enables you to do more than ever before with Enviro + Air Quality data, and it can be installed in minutes. Use this template to collect, store and visualize this data – and add your own alerts to make actionable, informed decisions.

InfluxDB Templates package up everything needed to monitor – Telegraf configurations and InfluxDB Dashboards, Tasks, Alerts, and related artifacts – into a single text file in simple YAML format, allowing individuals and teams to easily share their monitoring expertise and get their monitoring solutions up and running quickly. Because InfluxDB Templates can be imported with one command, they save you hours of tedious, error-prone copying and pasting of configuration information.