Getting a Headstart with the Docker Monitoring Template
By
Chris Churilo
updated December 14, 2025
Product
Use Cases
Developer
Navigate to:
The growing popularity of Docker has led many enterprises to containerize applications. By 2022, more than 75% of global organizations will be running containerized applications in production, Gartner predicts, up from less than 30% today. Yet the shift to containers has posed new challenges to performing effective monitoring. As more applications move to the cloud and become containerized, the demand for dynamic container monitoring has become more urgent. The Docker Monitoring Template offers a simple solution to this problem, but before presenting it, let’s provide an overview of Docker.
Why monitor Docker?
Docker monitoring, often referred to as container monitoring, is critical to safeguard the performance of your containerized applications. Docker monitoring can help you:
- Detect and resolve issues proactively
- Implement changes frequently and safely
- Optimize resource management and allocation
Monitoring container resource utilization is important because containers have multiple isolated perimeters. You need to consider metrics like the CPU utilization of a container instance and the aggregate usage for the host it is running on. Visibility into resource utilization, gained through exploring high-granularity historical data, will also enable you to detect excess capacity and improve operational costs.
Docker monitoring with a premade dashboard
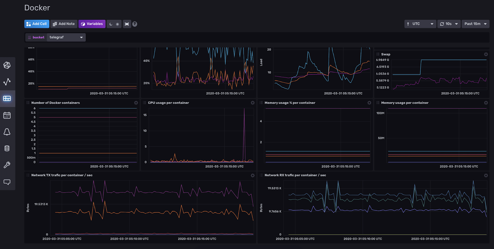
Start monitoring Docker easily with the Docker Monitoring Template - an InfluxDB Template that improves visibility into your containerized environment’s performance and helps you detect issues quickly. This template uses the Docker Telegraf plugin to collect the metrics stored in InfluxDB, which are then visualized in the included dashboard, as shown below.

InfluxDB Templates let you quickly define your entire monitoring configuration (data sources, dashboards, and alerts) for any technology in one easily-shared, open-source text file that can be imported into InfluxDB with a single command.
Docker monitoring metrics to track using the dashboard
Tracking key Docker monitoring metrics allows you to analyze your containers’ health and manage resources effectively. Metrics you can proactively track with the Docker Monitoring Template include:
- Number of Docker containers
- Network TX traffic per container/sec
- CPU usage per container
- Memory usage % per container
- Memory usage per container
- Network RX traffic per container/sec
To install this template, sign up for your free InfluxDB Cloud account.
Building InfluxDB Templates is easy, and many InfluxDB Templates are contributed by the InfluxDB community. Here’s how to submit and build your own InfluxDB Template.