HAProxy Technologies
HAProxy Technologies is the company behind HAProxy, the world’s fastest and most widely used software load balancer. Organizations rapidly deploy HAProxy products to deliver websites and applications with the utmost performance, observability, and security at any scale and in any environment.
HAProxy’s cloud-native approach makes it an ideal solution for cloud services such as Amazon Web Services, Digital Ocean, OVH, Rackspace and Red Hat OpenShift. It also serves as the reference load balancer in OpenStack.
HAProxy and InfluxData
HAProxy is continually tested and improved by a massive and active open source community, resulting in a trusted and reliable technology that is designed to provide extensive support for modern architectures (including microservices) and deployment environments (cloud, virtual, containers and appliances).
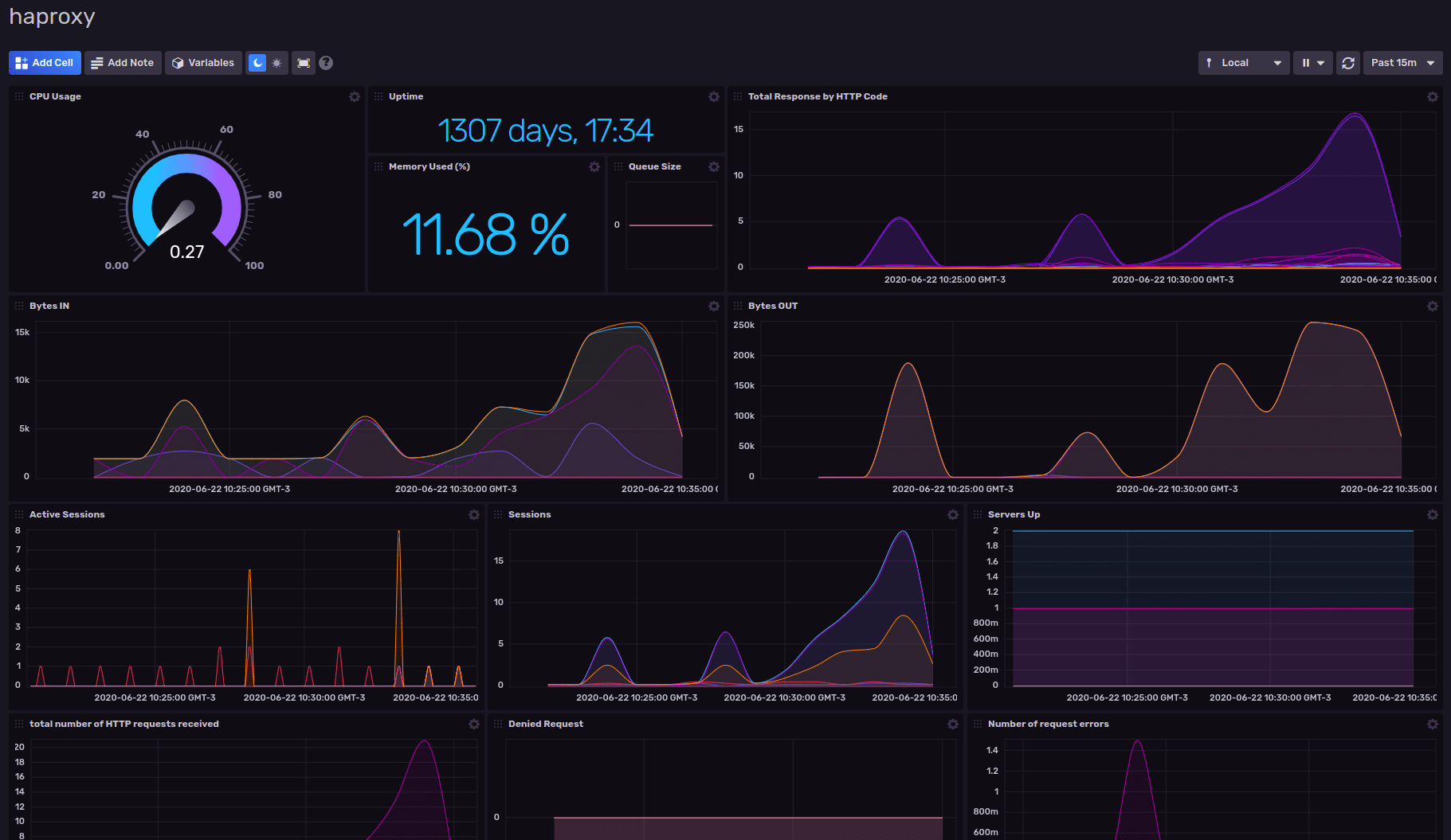
HAProxy generates hundreds of metrics to provide the real-time state of your load balancers and the services they proxy. To make the most of this data, it’s important to ingest those metrics into InfluxDB allowing you to visualize the data, inspect anomalies, identify trends over time, and get deeper insights into the overall health of your system.
Key resources
- Blog: HAProxy Monitoring (the InfluxDB Way)
- Blog: Visualize HAProxy Metrics with InfluxDB
- Integration: HAProxy Monitoring Integration
- Template: HAProxy Monitoring Template
Start monitoring in minutes
As a load balancer, HAProxy relays traffic to your web and application servers. In doing so, it captures many valuable metrics. You can use InfluxDB to store these metrics and display them as a part of your Ops monitoring strategy. Using the InfluxDB Template for HAProxy, you can quickly launch a pre-configured monitoring solution to detect anomalies, receive and act on alerts, and view dashboard to discover insights to keep your systems running smoothly.

What's next?
Questions? Get Answers